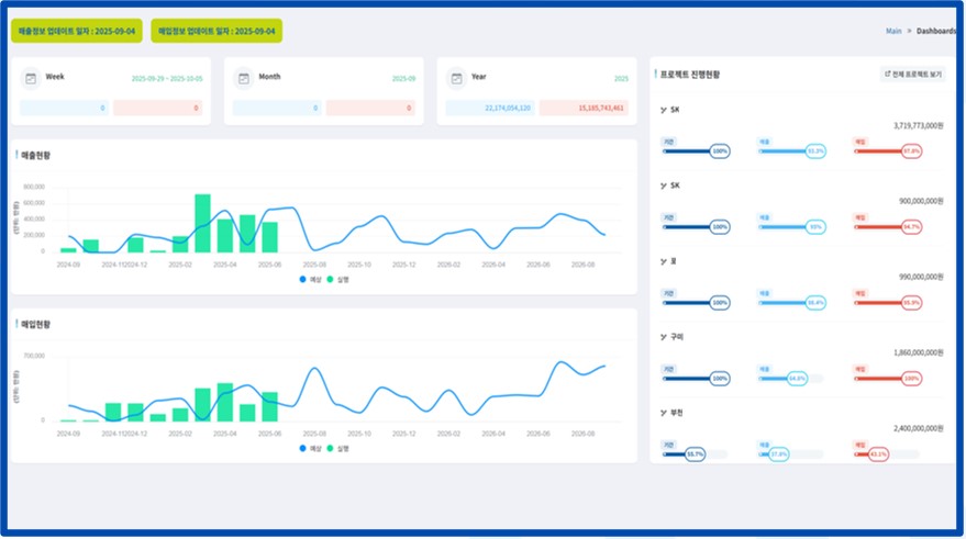
맞춤형 대시보드로 주별, 월별, 년도별 매입 매출 금액과 매출 현황 및 매입 현황 그래프,
프로젝트별 기간 및 매출 매입 현황을 확인할 수 있습니다.
등록된 프로젝트의 기본 정보들을 리스트로 확인할 수 있습니다.
검색 조건들에 따라서 검색이 가능합니다.
프로젝트의 추가 정보 및 매출 정보, 입 정보를 확인할 수 있습니다.
매출 정보에는 예상 수금월과 실행 금액을 확인할 수 있습니다.
매입정보는 월별로 매입의 예산과 실행 값을 품목/거래처 별로 확인할 수 있습니다.
각 값에 대한 합계값도 확인이 됩니다.
프로젝트의 기본 정보 및 상세 정보와 프로젝트 기간 등 기본 정보를 수정할 수 있습니다.
선택한 프로젝트의 매출예산 상세 정보를 확인할 수 있으며, 새로운 예산 정보를 등록하거나 수정할 수 있습니다.
선택한 프로젝트의 매입예산 정보를 확인할 수 있습니다. 월별 정보를 등록하거나 수정할 수 있으며,
관련된 첨부 파일이 있다면 등록하거나 수정할 수 있습니다.
년도별 예상 매출 잔고, 예상 매출 등을 확인할 수 있으며,프로젝트별 계약금액 및 매출금액 등을 확인할 수 있습니다.
마감등록 버튼을 클릭해 해당 월을 마감할 수 있으며,마감된 데이터를 불러올 수 있습니다.
기간을 선택하여 해당 년도의 월별 집계, 프로젝트별 집계를 리스트로 확인할 수 있습니다
기간을 선택하여 해당 년도의 공통비 현황 데이터를 리스트로 확인할 수 있습니다
A10의 엑셀 폼 업로드 및 설정된 샘플 파일에 맞춘 데이터를 업로드 할 수 있습니다.
맞춤형 대시보드로 상품권의 보유 수량, 판매 및 사용, 판매처 및 사용처 현황 등을 확인할 수 있습니다.
등록된 상품권의 목록을 조회할 수 있으며,해당 상품권이 판매, 사용된 경우 판매와 사용 정보가 함께 리스트로 출력됩니다.
새롭게 발급된 상품권을 번호, 권면금액을 선택하여 시스템에 등록할 수 있습니다.
시스템에 등록되어 있는 상품권을 판매처 및 사용처로 이동시킬 수 있습니다.
시스템에 등록된 상품권을 고객에게 판매할 수 있습니다.
판매하고자 하는 권종을 선택 후 상품권 번호를 선택하여 상품권의 판매 이력을 시스템에 등록할 수 있습니다.
사용처에서 사용하고자 하는 권종을 선택 뒤 상품권 번호를 선택하고, 사용할 금액을 입력한 뒤 거스름 입력 버튼을 누르면
거스름 상품권과 거스름 현금이 자동으로 셋팅됩니다. 상품권 사용 완료 버튼을 클릭해 시스템에 저장합니다.
시스템에 등록된 상품권의 판매 내역을 판매처 별, 권종 별로 확인할 수 있으며,
원하는 판매처와 판매일자 등 검색 조건을 걸어 세부적으로 확인할 수 있습니다.
시스템에 등록된 상품권의 사용 내역을 사용처 별, 사용일자 별로 확인할 수 있으며,
원하는 사용처와 사용일자 검색 조건을 걸어 세부적으로 확인할 수 있습니다.
상품권 번호, 권종, 출고일자 등 여러 검색 조건을 걸어 상세 내역을 검색할 수 있으며,
정산일자 등록 기능을 통해 정산일자를 등록할 수 있습니다.
맞춤형 대시보드로 계약 현황, 매출 현황, 계약의 신규, 연장, 종료 등 데이터를 확인할 수 있습니다.
현재 보유하고 있는 거래처의 정보를 리스트로 출력하고, 검색할 수 있으며 거래처의 담당자 이력 관리를 할 수 있습니다.
계약의 종료가 도래한 업체나, 업체 담당자의 기념일 등 중요한 일정을 해당 페이지에서 관리합니다.
데이터를 갱신하거나 알림을 끄고 켤 수 있으며,계약 현황으로 이동하여 정보를 조회할 수 있습니다.
계약 현황 리스트에서 선택한 거래처의 고객 정보를 확인할 수 있습니다.
사용하는 제품의 최초 등록일, 무상 종료일, 유상 종료일과 경과율을 확인할 수 있습니다.
발생한 방문/접수 업무 이력과 처리 상태를 확인할 수 있습니다.
모바일 접속시의 화면입니다.
출석이 가능한 시간이 되면 강의/분반과 함께 QR코드가 출력됩니다. 출석 페이지로 이동합니다.
각 수업별, 분반별로 개설된 강의들의 분반명, 강의 시간 등 각종 정보를 확인할 수 있으며,
좌측의 캘린더로 하루에 몇 건의 수업이 있는지 확인이 가능합니다.강사는 보고서 작성이 가능합니다.
새로운 강의를 등록하고, 강의 내의 분반,학생을 등록할 수 고있 강의의 학생을 복사할 수 있습니다.
각 강의 및 분반마다 QR이 생성됩니다.
보고서를 클릭하여 강의 현황에서 해당 강사가 작성한 보고서를 확인할 수 있고 PDF다운로드
강의명, 분반명 등 검색 조건으로 확인하고자 하는 강의를 검색할 수 있으며,
상세 인원 보기 버튼으로 어떤 수강생이 강의를 수강했는지 확인할 수 있습니다.
보고서 및 통계 메뉴에서 내려받은 PDF 파일입니다.
최근 계측데이터를 차트로 출력하고 현재 값을 출력하고 계측기의 상태값을 출력합니다.
일별 데이터를 츨정소별로 출력하고 차트로 출력합니다.
월/년 별 데이터를 츨정소별로 출력하고 차트로 출력합니다.
풍향과 풍력의 데이터를 값과 차트로 출력합니다.
최근값을 상황판 형식으로 출력합니다.
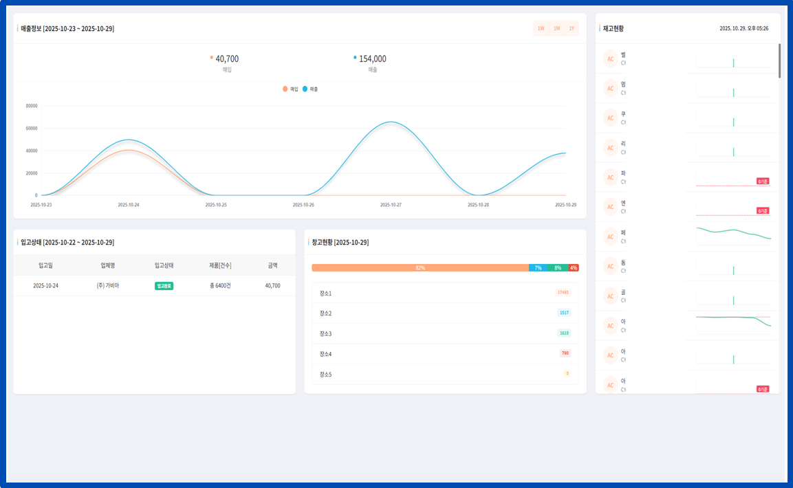
매출 및 매입 데이터, 입고와 창고 및 재고를 차트로 출력합니다.
납품처가 입고한 내역을 입력할 수 있습니다.
납품처가 입고한 내역을 확인할 수 있습니다.
입고 및 출고 데이터를 품목별로 확인할 수 있습니다.
등록되어있는 품목을 조회할 수 있으며, 새로운 품목을 등록할 수 있습니다.
메뉴의 BOM을 등록할 수 있습니다.
POS와 연동하여 가져온 매출 데이터를 출력합니다.
POS와 연동하여 각 품목의 매출 데이터를 가져온 후 전표를 발행합니다.
등록한 매출의 현황을 확인할 수 있습니다.
프로젝트별 계약 금액과 실제 입금 내역을 매칭하여, 입금액을 프로젝트 금액에서 자동 차감·정산할 수 있습니다.
회사의 외부 인력을 등록하고 관리할 수 있습니다.
어음 정보를 등록 및 차감하고 아마란스에 전표를 올릴 수 있습니다.
아마란스와 연동하여 가져온 데이터의 목록을 확인할 수 있습니다.
발행된 전표의 목록을 확인할 수 있으며, 왼쪽의 리스트를 클릭하면 오른쪽 박스에서 상세 내역을 확인할 수 있습니다.
부서별 통장을 매칭시켜 관리할 수 있습니다.